Car shut off while driving, code P0336

1999 SUBARU LEGACY
235,000 MILES • 2.5L • 4 CYL • MANUAL
Avatar
  • MEMBER
  • 1 POST
Heard clicking noise, car quit running. check engine light came on., would not restart. put analyzer on it and it gave P0336 crankshaft position sensor A.
Oct 7, 2019 at 8:20 PM
Advertisement
Avatar
ASEMASTER6371
  • CERTIFIED EXPERT
  • 52,796 POSTS
Good afternoon,

The code is for the crank sensor. If the signal is lost to the ECM, the engine will not run.

https://www.2carpros.com/articles/how-a-crank-shaft-angle-sensor-works

I attached the location and the description for you of the sensor.

https://www.2carpros.com/articles/crankshaft-angle-sensor-replacement

Also, remove the connector and make sure you have a 5 volt signal to the sensor.

https://www.2carpros.com/articles/how-to-check-wiring



Roy

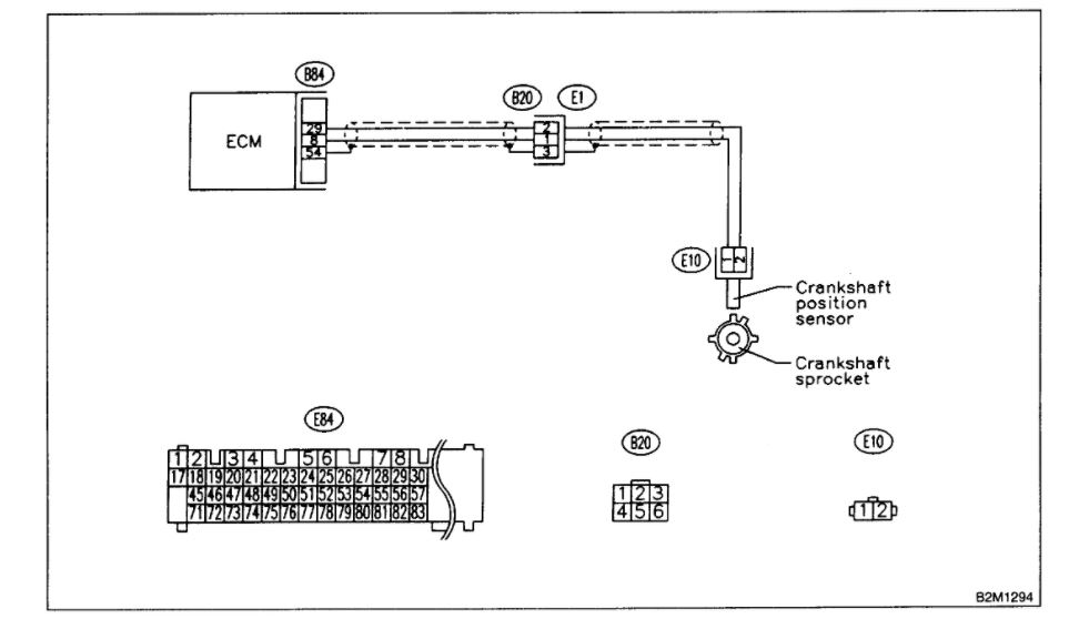
DTC P0336 - CRANKSHAFT POSITION SENSOR CIRCUIT RANGE / PERFORMANCE PROBLEM

DTC DETECTING CONDITION:
Immediately at fault recognition

TROUBLE SYMPTOM:
Engine stalls.
Failure of engine to start

CAUTION: After repair or replacement of faulty parts, conduct CLEAR MEMORY MODE and INSPECTION MODE. Refer To How To Clear Diagnostic Trouble Codes.


imageOpen In New TabZoom/Print


WIRING DIAGRAM



image
Jan 15, 2021 at 1:50 PM