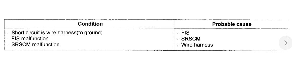
Okay I’m stumped at what to do next. My vehicle listed above GL model has been having an airbag light on for over 5 years. I have finally decided to try and fix the issue. When I scanned the vehicle I received 2 codes. B1334 and B1331. (B1334 PFIS to SRSCM communication error) B1331 PFIS short to ground). I started by by replacing the front passenger side impact sensor. I replace it with a used one in hopes to fix the problem. After replacement the B1331 code disappeared and I was only left with the B1334 code. I inspected all the wiring and see no issues at all. So I decided to replace the SRSCM. After replacing that the B1334 code disappeared and the B1331 was back. I removed the PFIS again cleaned it up to no avail. I replaced it again using the old sensor and both codes were back. So I put the other one back on and currently just seeing the B1331 code. I am stumped. Where are these sensors grounded? I assumed they grounded themselves when bolted to the chassis. Am I wrong? I guess the sensor I got from the junkyard could be defective as well but I’m just not convinced that’s the issue. My next day off I’m thinking of swapping the driver side with the passenger side to see if the code switches to the driver side. Than I can assume the sensor is bad. Any other advice or ideas on what the problem might be? Thank you for your help.
Mar 9, 2020 at 10:31 PM




