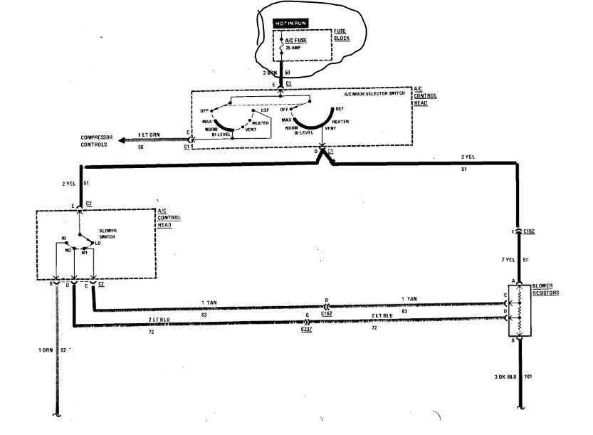
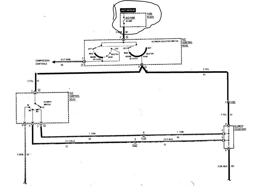
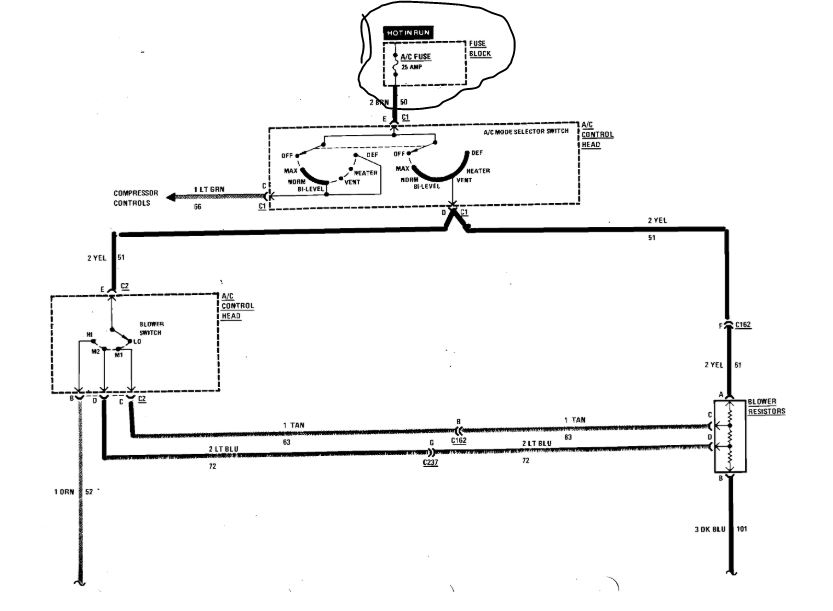
The A/C compressor will not go on the air conditioning and heater fan will not go on all. the gauges on the dash seem to work and indicate things are okay.
Nov 7, 2019 at 8:22 AM


